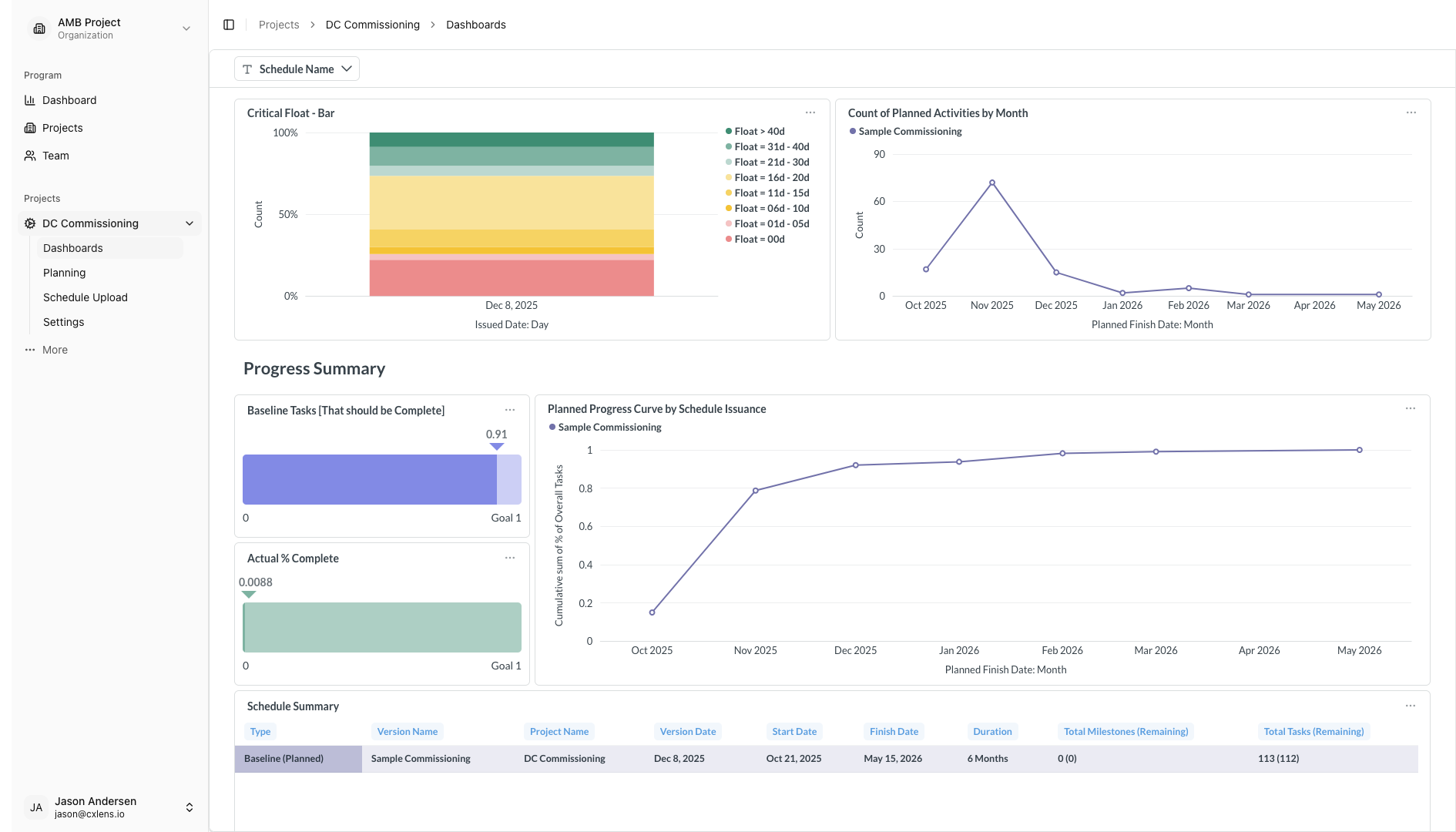
Schedule

Next Steps
Now that you understand more, explore:
- Schedule Health - Discover the Health metrics of your current schedule.
Questions about dashboards? Contact hello@cxlens.com or check our FAQ section.

Now that you understand more, explore:
Questions about dashboards? Contact hello@cxlens.com or check our FAQ section.